Skip to content

WordPress Plugin Features

Say goodbye to spam, abuse, and frustrating CAPTCHAs.

The ALTCHA WordPress plugin protects your website with modern, invisible security — keeping bots out while letting real users in.

Unlike traditional tools, ALTCHA works entirely inside WordPress with no external services, giving you:

  • Full control of your data (GDPR-compliant, privacy-first)
  • Seamless integration with any plugin or theme
  • Better performance under load

Whether you run a blog, an online store, or a growing business site, ALTCHA is the easiest way to stay safe, fast, and compliant.

Request Interceptor – Works Everywhere

ALTCHA’s Request Interceptor ensures protection across all of WordPress — including plugins like WooCommerce, WPForms, Elementor, Gravity Forms and many others — without relying on fragile hooks or filters.

Here’s how it works:

  • It watches over form submissions and AJAX requests
  • When a submission happens, it runs an automatic proof-of-work check
  • If verified, a secure cookie is set to authorize the request

Only requests with a valid verification cookie are accepted.

The result? Reliable, plugin-agnostic protection that won’t break when your other plugins update.

Invisible Protection – Frictionless for Users

No more “click the traffic lights” puzzles.

With Invisible Protection, ALTCHA silently verifies visitors in the background — no interaction required.

  • Protects all forms automatically, with zero setup changes
  • Users won’t notice it’s there
  • Keeps spam out without hurting conversions

Overlay Mode

Verification in the Overlay Mode

Invisible Mode

Verification in the Invisible Mode

Invisible protection is available with the Professional plan.

Under Attack Mode – Stay Online Under Pressure

Heavy bot traffic or sudden surges in real users can crash a WordPress site. ALTCHA’s Under Attack Mode keeps your site responsive and online, even under stress.

When enabled, every visitor passes through a one-time challenge page that runs a proof-of-work check. After that, a short-lived cookie keeps them verified, so their browsing is smooth and uninterrupted.

ALTCHA Under Attack

Under Attack Challenge Page

Real results: In our tests, WordPress without protection managed ~30 concurrent connections before it became unresponsive. With Under Attack Mode, the same setup handled ~150 concurrent connections — a 5x improvement — while blocking bot traffic.

Without Protection
30 connections
Under Attack Activated
150 connections

Perfect for e-commerce sites, product launches, or any moment you need maximum uptime.

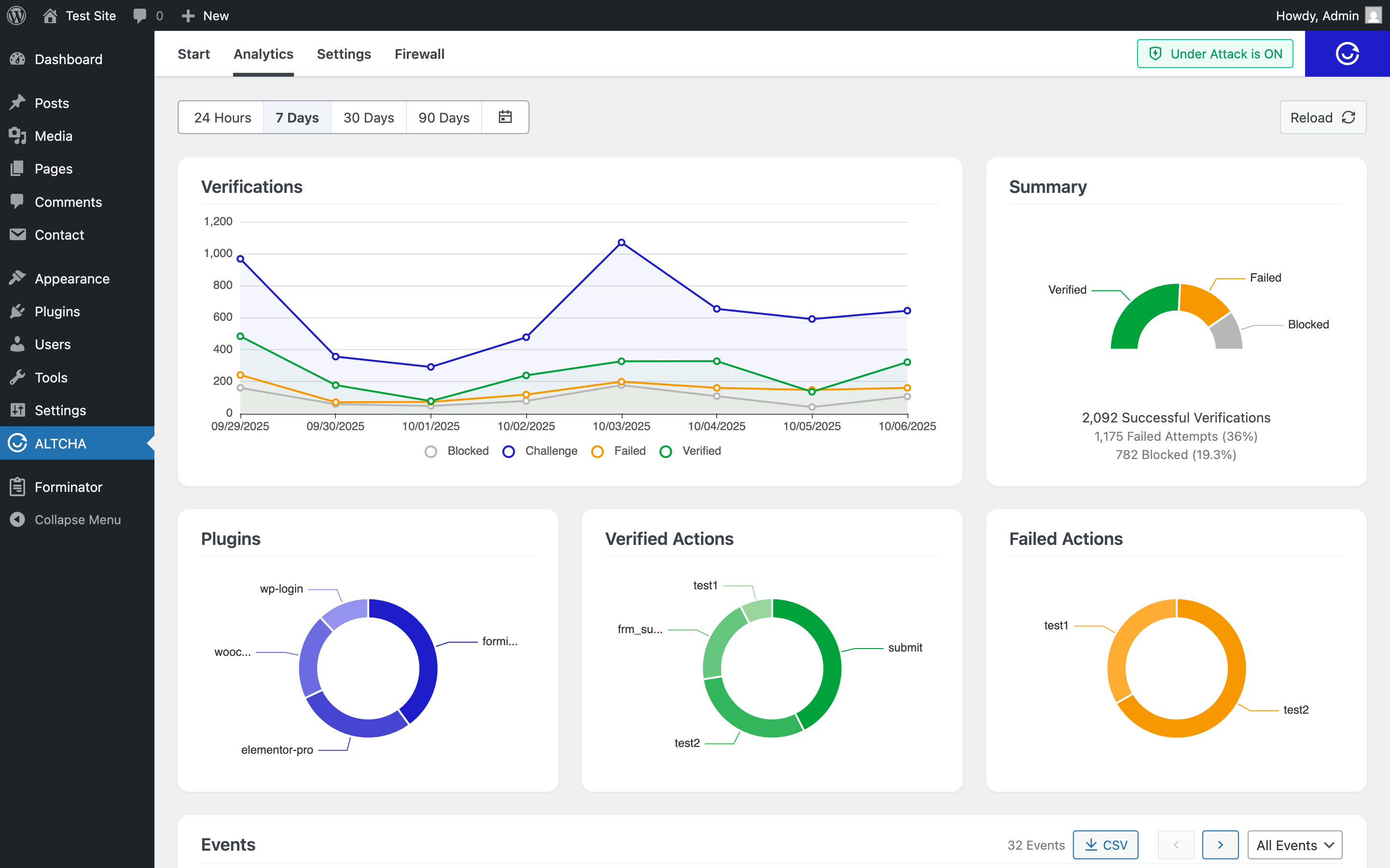
Analytics – See What’s Happening

ALTCHA comes with a built-in Analytics dashboard that gives you clear insight into what’s going on:

  • Successful verifications
  • Failed attempts
  • Blocked requests
  • Detailed request logs

This makes it easy to prove effectiveness, spot suspicious activity, and fine-tune your security.

ALTCHA WordPress Analytics

Analytics Dashboard

Firewall – Block the Bad Actors

Keep control of who can access your site with ALTCHA’s built-in firewall:

  • Block by IP address
  • Block by country
  • Block by User-Agent (browser/device identifier)

Whether it’s malicious bots or persistent attackers, you can stop them before they reach your content.

Learn more about the firewall and request blocking.

Rate Limits – Stop Abuse at Scale

Define how many requests or submissions a user can make within a set time window.

  • Protect forms from spam floods
  • Prevent brute-force attempts
  • Keep your site responsive under load

Firewall and Rate Limiting are included in the Professional plan.

Learn more about Rate Limiting and related configuration.

Obfuscation – Keep Sensitive Data Safe

ALTCHA doesn’t just stop bots — it also protects your site’s sensitive information. With data obfuscation, you can hide email addresses, phone numbers, and other private information from automated scrapers, while still letting real users access it easily.

  • Protect contact details and private content
  • Works automatically on your site, no coding required
  • Seamless, invisible to visitors

This feature ensures your data stays private, reduces spam, and keeps your users safe.